端到端的生醫情報統一平台

在藥物發現早期階段
發掘市場機會
- 覆蓋超過47,000個靶點和13,000種疾病,並規範整合了從初步發現到批准的94,000多個藥物信息,幫助您即時做出研發決策。
- 透過監測從 ADC 和 RNA 到腫瘤學和肥胖症等不同領域的突破,加速搜尋和評估,保持領先地位。


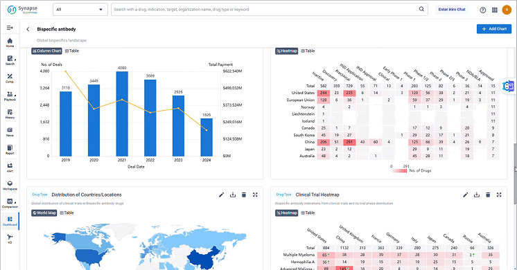
對競爭對手進行基準測試、分析和追蹤
- 追蹤競爭對手的資產、投資組合和臨床活動。
- 提供公司、市場和技術領域的 360 度視圖,發現差距,降低風險。
- 電子郵件提醒等功能可協助您隨時掌握最新的調查資訊。
透過策略投資組合規劃最大化市場成功
利用臨床更新、監管見解和轉化數據來確定治療候選藥物的優先順序。


繪製市場格局並發現成長機會
- 整合藥物研發和商業數據,全面了解市場動態。
- 可輕鬆設定研發和業務開發決策者所需之視覺化儀表板,使其輕鬆探索技術領域,發現成長機會。
推動策略夥伴關係並加速成長
- 借助 Synapse,您可以跟踪超過 878,000 家生命科學公司。
- 在公司簡介中,您可以看到公司最關注的領域,探索醫藥管線及其投資歷史。
- 儘早確定頂尖組織和研究機構,建立策略研發夥伴關係。


更快做出更好的決策
打破孤島並在工作區中跨職能協作,利用知識庫從複雜文件中提取見解。
盡職調查一目了然
在一個視圖中探索公司管道、交易活動和財務狀況—旨在支援合作夥伴評估、BD 和 CI 工作流程。

